We’re delighted to announce a powerful new set of Data Insights dashboards available now to our customers’ product and operations teams in the Weavr Embedder Portal. Read on for an overview.
The Weavr Embedder Portal enables the support and operations staff of an embedder to view and manage how customers are using the financial features made available through their application. These features include insights into the transactions that are being processed through Weavr’s platform.
Thanks to the Data Insights provided by Weavr, embedders can ensure great outcomes for end customers of embedded financial services. Comprehensive, up-to-date data means support and operations teams can work more efficiently and accurately, as well as proactively reaching out to help users if they spot issues, for example to help businesses complete the steps to convert through onboarding.
What’s new
In the latest release of the Weavr Embedder Portal we’ve added a completely refreshed set of Data Insights dashboards, with highlights as follows:
- Complete view of end customer statuses throughout their lifecycle, including both consumer and business identities;
- Monitoring of completion rates and pending cases in new customer onboarding, including reasons for any exceptions;
- Statistics on financial flows, balances, and spend patterns;Ordering and fulfilment statuses for physical payment cards;
- Tracking of how payment cards are being used in mobile wallets (Google Wallet or Apple Pay);
- Near real-time transaction overview for purchases on payment cards and wire transfers in and out of e-money accounts;
- Detailed activity logs for API calls made by the embedder’s application to Weavr
The Data Insights dashboards are arranged to match the data taxonomy of the Embedder Toolkit (specifically the Multi API – find out more in our product documentation for developers here) as follows:

In each Data Insights dashboard, the embedder’s staff users (such as support and operations specialists) will have access to an overview of KPIs, aggregated reports, and the ability to drill down into individual data points. This makes the new Data Insights useful both for accessing a high level overview to view KPIs at a glance, but also for day-to-day operations including customer support case management.

Below you will find some previews and details of key dashboards that are available to embedders working with Weavr.
Consumers

The Consumers dashboard helps embedder staff to analyse the payments activity data generated by individual end customers using their application (assuming consumers exist in their programme), including details such as lifecycle status and high level KYC stats. The dashboard also provides information about the location of new customers and revealing geographic hotspots.
KYC onboarding of Consumers

When consumers sign up, they go through a Know-Your-Customer (KYC) process with the programme’s financial institution, managed by Weavr: these updated dashboards allow embedders’ customer support staff to see overall patterns in KYC handling, and drill down into individual customer cases. This is valuable for keeping all support collaborators on the same page, since the embedder is responsible for front-line support for the end customer, and Weavr provides second-tier (and other types of specialist) support for the embedder’s team.
An example of proactive use of this data would be for embedder customer success or support staff to monitor and follow up incomplete or abandoned signup journeys from new customers. This applies equally to existing customers taking up the embedded financial products and services for the first time, where the embedder’s team will want to make sure that their offers are converting, or identify frictions in the process they could help solve.
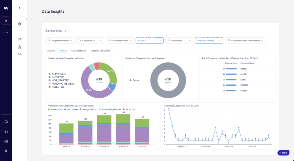
Corporates (i.e. business account holders)

The Corporates dashboard allows embedder staff to get an overview of businesses onboarded for embedded finance in their application, whether it’s a high level trend and growth view, or for detailed per-company case management.
The Corporates overview will be useful for support teams as it provides information at a glance about locations of businesses, customer status, and details of their Root Users (i.e. primary administrative user and financial controller).
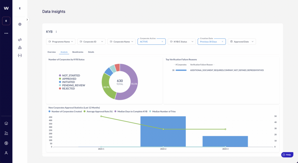
KYB onboarding of Corporates

The Know-Your-Business (KYB) customer due diligence requirements for businesses are inevitably more complex and lengthy than simple single-individual KYC. This makes it all the more important for embedders’ teams to keep a close eye on the onboarding of new business customers, and have the right details at their fingertips when seeking second-tier support from Weavr. The latest dashboards provide all the key information in near real-time so all support collaborators are on the same page and can help valid customers get through onboarding successfully.
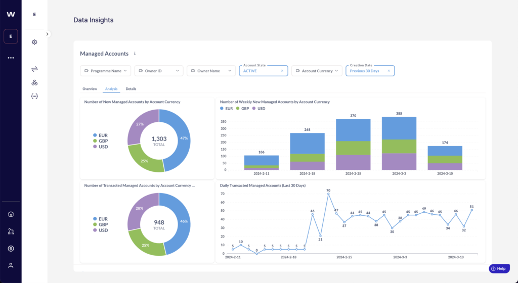
Managed Accounts (i.e. e-money accounts)

Embedder staff now have an overview of the number, types, and status of Managed Accounts across consumer and/or business end customers. The dashboards allow users to view balances aggregately and per account, as well as drill into transaction history to inspect the movement of money through embedded accounts.

Wire transfer transactions

With some differences depending on the use case and parameters of embedded finance programmes, end customers can receive funds into their e-money accounts via an “Incoming Wire Transfer” (IWT) and withdraw funds – or pay third parties – via an “Outgoing Wire Transfer” (OWT). All of these transactions are transparent to the embedder’s team, and can be viewed at the aggregate level to consider patterns of usage, and at the individual customer / account level to give support staff accurate and up-to-date information for case management.
Payment cards

Where an embedder’s programme includes payment cards for consumers and/or business users, their teams can now get complete insight onto all cards being issued. This includes data that will be useful in supporting cardholders with querying specific transaction statuses, handling chargebacks, dealing with lost or stolen card issues, managing card renewals, and so on.
Payment card transactions work in a two-step process with an initial Authorisation and then a Settlement to confirm. These are covered by two new sets of dashboards, enabling embedders to get a high-level view of card purchase volumes and trends, and drill down to the individual cardholder and transaction level.
API calls

This set of reports and tables will be most useful for Technical Ops staff in embedders, to watch how their application interacts with Weavr’s APIs in testing and in production. This can help detect anomalies early as well as investigate any technical issues, including the ability to drill into chronological lists of individual API calls to inspect details and status codes.
Find out more
If you are an existing Weavr customer or in the process of setting up your embedded finance programme, check your secure Embedder Portal (or Sandbox mode Portal) to browse the new dashboards. You can also find documentation about the Data Insights dashboards in the logged-in area of our support knowledge base here.
💡 If you’re interested in investigating embedded finance as a significant growth opportunity for your SaaS product, talk to an Expert at Weavr – or as a developer, dive right into to our API documentation and sandbox.